Iae galera, compartilha ai uma forma legal de estar fazendo um servidor de DNS no MIKROTIK e aproveitando também nos passa umas dica ai de um bom servidor DNS para uma maquina local também ... obrigadooOOo !
Versão Imprimível
Iae galera, compartilha ai uma forma legal de estar fazendo um servidor de DNS no MIKROTIK e aproveitando também nos passa umas dica ai de um bom servidor DNS para uma maquina local também ... obrigadooOOo !
Mikrotik não tem servidor de DNS, é só uma merdinha de forwarder.
Servidor DNS bom tem BIND, Unbound e o FreeBRS da brbyte.com.
Os três são ótimos, uso os três e não tenho do que reclamar.
Olha só , bom de mais então @avatar52 ... tu acha que não melhora em nada então fazer o DNS no MK para quem não tem nenhum servidor DNS ??????
Valeu pela resposta amigo
Eu instalei unbound, dentro do Mk-Auth. Em rede pequena funciona legal.
Pra mim esta bom ainda!
Na minha visão o DNS do RouterOS é inútil. Monte um servidor DNS com Unbound que você vai longe.
Discordo que Unbound é para rede pequena, aqui com 7 mil clientes meu Unbound trabalha a mais de 2 anos.
Ele é pago como funciona ??? Estou com uma maquina parada aqui para montar um servidor de DNS ... valeu pela dica @avatar52 tem como fazer igual o amigo falou ai integra na mesma maquina que ta o mk auth o Unbound ???? e fica legal isso ?
O MKAUTH é um Linux Debian, e o Unbound pode ser compilado em qualquer sistema operacional.
Unbound, BIND e FreeBRS são free, mas somente os primeiros são opensource.
Uso Unbound em cima de CentOS 7. Zero de dor de cabeça.
@avatar52 , entendi mais o menos amigo, se pudesse dar umas dicas para efetuar essa instalação do unbound no MKAUTH eu agradeço e tenho certeza que vai ajudar outros tbm ..
obrigado cara
para mim ta falando ingles amigo, desculpe, rs, tem como ajudar ai com umas dicas para instalação, tenho um maquina parada aqui formatada para fazer um servidor nela se preciso, ou posso usar a que está meu mkauth rodando tambem se tiver como e não for atrapalhar ...
Obrigado e to aguardando
Tem um tópico básico no fórum do MK-Auth que pode te dar uma luz:
- http://mk-auth.com.br/forum/topics/tutorial-unbound
Pode fazer no próprio MK-Auth, pois como eu disse acima: O MK-Auth é um Linux Debian.
Pra complementar sua leitura, recomendo: http://unbound.net/documentation/unbound.conf.html
Você precisa também dominar cada comando do Unbound, não seja mais um daqueles que copiam e colam depois ficam aqui fazendo perguntas sem pé nem cabeça, rsrsrs.
Sim, é no mesmo HD do Mk-Auth. Instala pelo putty.
Vou ver se ainda tenho aqui os comandos, e posto aqui. Porque la no video do youtube que peguei estava faltando alguns comandos, mas a galera la no fórum do mk auth ajudou!
E montamos tudo! Ficou muito bom!
Esse mesmo, eu peguei ai. E a parte q falta esta logo abaixo! Inclusive é um amigo meu.
O Alex, que postou la. http://mk-auth.com.br/forum/topics/tutorial-unbound
@muttley , @fhayashi , meus brother e outros amigos ai avatar, cara acabei de instalar com unbound no meu mkauth, aparentemente tudo correu bem, sofri um pouco mais é assim mesmo kkkk .... bora lá pros resultados, setei na minha maquina aqui pra testar o dns do GOOGLE e deixei pingando no uol e facebook para ver o tempo de resposta aparentemente os dois ficaram entre 20 e 40 ..... ai quando eu setei o meu ip DNS que foi sugerido no tutorial que era o mesmo ip do mkauth 172.31.255.2 o ping do facebook foi para 220 e o da uol continuou o mesmo, fiz diversas vezes e realmente acontece quando mudo o dns ..... iae meus amigos, como faço teste pra ver se ficou legal agora, setei la no MIKROTIK tbm esse mesmo DNS e um reserva né do GOOGLE 8.8.8.8 e ta assim agora cara, será que uso o meu DNS 172.31.255.2 ou uso o do GOOGLE que ta com o ping melhor ???
Você precisa primeiro entender o que é um DNS, e depois verá que ele não influencia na latência, mas dependendo do IP que ele resolver a latência pode estar maior.
Você o configurou como recursivo ou usando forwarder? Eu não li todo o tópico do MKAuth para saber como foi recomendado.
Eu uso como recursivo, e está tudo uma santa paz.
Recursivo seria o que caro @avatar52 tu tem que para de fala ingles comigo cara .... kkkkk .... eu fiz conforme o tutorial lá aparentemente no MIKROTIK foi feito quase nada, só setar o DNS 172.31.255.2 primario e secundario 8.8.8.8 o da minha escolha ....
O unbound usa o bind, pra dns, pra resolver os hosts. Sendo assim o unbound faz um cache.
É oque é falado no video, q tem la no youtube! É claro que melhora bastante sua rede, usando o unbound! Isso não da pra menti! Eu uso aqui a mais de 1 ano, quase 2!
E o dns q eu coloco na RB, é só o ip do mk auth. Nenhum outro!
E aproveitando tem como usar aquele dns reverso ??? como ???? Creio que está ajudando não somente eu mais outras pessoas se deparam com essas questões
O Unbound faz reverso sim, mas o FreeBRS (ele é basicamente um FreeBSD com Unbound e algumas funcionalidades criado pela BrByte) implementa isso de maneira fácil (mais fácil que ele só o BIND).
Mas, você precisa entender que para ter sua zona reversa você precisa ter autoridade sobre um domínio e também sobre um bloco de IP.
Acho melhor o pessoal aqui parar de reclamar que não entende o que se fala e começar a estudar... Os caras confundem servidor de DNS com qualidade link, puts, eu nem acredito que li isso, não dá nem pra dizer que é amador, é uma questão de lógica, como ter um provedor que, basicamente, é rede pura, se não entende bosta nenhuma de rede? Acho melhor tentar saber se tem "arrumação intracromossomial específica" antes de querer trabalhar nesse ramo! Sorte que para ser médico precisa de CRM, mas eu acho que tem gente aí abrindo pessoas nos fundos da casa!
O que é DNS?
https://www.google.com.br/amp/s/www....at-is-dns/amp/
Cara, tu não gostou da maneira que me expressei, foi uma forma de pedir para me simplicar mais ainda, eu estudo o que n ão sei, mais acho que esse forum poderia me ajudar um pouco e me ajudou, os caras foram muito atenciosos e ontem mesmo rapidinho rodei meu servidor DNS, enfim, eu sei que não vai melhorar no meu ping ou qualidade do meu link que não tem nada a ver, minha curiosidade foi em por que a latencia do facebook.com subiu quando coloquei meu DNS, mais enfim vc não vai ajudar em nada e ainda veio para criticar, você paga minhas contas ? toca minha empresa ? é minha nega ?
então eu dispenso seus comentarios, tira o rei da barriga e seja mais humilde para falar com pessoas que voce nao conhece e não tem liberdade nenhuma ok .... obrigado a todos que compartilharam seu conhecimento e de alguma forma tentaram me ajuda e ajuda outras pessoas que não tem conhecimento sobre servidores DNS proprio,
valeu
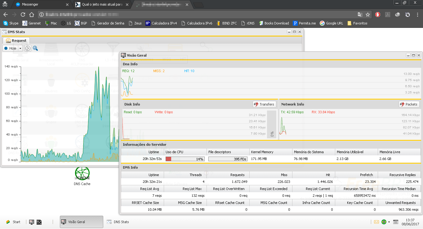
Hoje fui testar o FreeBRS como DNS autoritativo e reverso e o resultado ainda não foi satisfatório, problemas encontrados:
- O servidor DNS não consegue obter autoridade sobre a zona designada
- O servidor começa a ficar extremamente lento quando cria todos os records PTR, A e AAAA necessários
- Não há implementação do tipo $GENERATE (presente no BIND), há um recurso de gerar, mas ele gera todos os PTR individualmente, dessa forma dificulta a manipulação da zona e também deixa o servidor extremamente lento.
Mantive ele somente para DNS recursivo, que até o momento está atendendo bem, conforme o print abaixo:
Anexo 67126
Para autoritativo e reverso ainda volto no bom e velho BIND, que está me atendendo bem com apenas 1GB de RAM e 8GB de HD.
Anexo 67127
Com o BIND, tem provedor que atendo que tem mais de 20k clientes simultâneos, sendo atendidos por um simples core i3 com 4g de ram, sem usar mais de 15% da CPU! Não troco por mais nada.
Depois de uma semana sofrendo com o FreeBRS, decidi desativar o mesmo.
Após 24h de uptime ele para de responder as solicitações de DNS, só volta com reboot. Como o pessoal da BrByte tá pouco se lixando pra esse sistema, abandonei de vez.
Se o suporte do ControllR e do SpeedR for igual ao do FreeBRS, eu tenho até medo.