Página 1 de 2 12 ÚltimoÚltimo
+ Responder ao Tópico



  1. #1

    Padrão Amigos alguém aqui monitora trafego Mikrotik com Zabbix?

    Já faz algum tempo que tento monitorar consumo de trafego em Mbps no Mikrotik usando zabbix e até momento não conseguir da forma desejada, gostaria de saber se alguém por aqui já conseguiu? e se conseguiu gostaria de saber se possível como foi? pois até o momento usando snmp-v1 e v2 ainda não obtive sucesso, fico grato por qualquer ajuda e obrigado...

  2. #2

    Padrão Re: Amigos alguém aqui monitora trafego Mikrotik com Zabbix?

    Citação Postado originalmente por thiiago-1000 Ver Post
    Já faz algum tempo que tento monitorar consumo de trafego em Mbps no Mikrotik usando zabbix e até momento não conseguir da forma desejada, gostaria de saber se alguém por aqui já conseguiu? e se conseguiu gostaria de saber se possível como foi? pois até o momento usando snmp-v1 e v2 ainda não obtive sucesso, fico grato por qualquer ajuda e obrigado...
    Boa noite, eu monitoro com zabbix..
    Ping, Latencia, CPU, Memoria, HDD, Tráfego por porta..

    Só não consegui fazer ainda os PPS.

    Da uma olhada na imagem.. é uma RB2011 e esse gráfico é de 1h da ether1 que ta em bridge..

    Clique na imagem para uma versão maior

Nome:	         zabbix.jpg
Visualizações:	1977
Tamanho: 	67,0 KB
ID:      	50019

    A única forma que achei até agora de monitorar as interfaces é com regra de descoberta.
    Segue imagem da configuração:

    Clique na imagem para uma versão maior

Nome:	         discovery.jpg
Visualizações:	2667
Tamanho: 	24,9 KB
ID:      	50020

  3. #3

    Padrão Re: Amigos alguém aqui monitora trafego Mikrotik com Zabbix?

    Amigo gostaria de saber se possível como que você faz pra monitorar trafego conforme mostrado na primeira imagem, até o momento já tenho conseguido monitorar trafego por snmpv2 só que o gráfico está mostrando todo o consumo da ether e não a velocidade Mbps como gostaria, desde já abrigado.

  4. #4

    Padrão Re: Amigos alguém aqui monitora trafego Mikrotik com Zabbix?

    Citação Postado originalmente por thiiago-1000 Ver Post
    Amigo gostaria de saber se possível como que você faz pra monitorar trafego conforme mostrado na primeira imagem, até o momento já tenho conseguido monitorar trafego por snmpv2 só que o gráfico está mostrando todo o consumo da ether e não a velocidade Mbps como gostaria, desde já abrigado.
    Você terá que criar regra de discovery... low level discovery..
    Conforme o que está na segunda imagem.

  5. #5
    SUPORTE E CONSULTORIA Avatar de Acronimo
    Ingresso
    Oct 2008
    Localização
    Rio de Janeiro - RJ
    Posts
    2.106
    Posts de Blog
    1

    Padrão Re: Amigos alguém aqui monitora trafego Mikrotik com Zabbix?

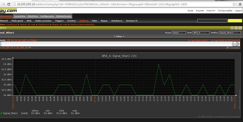
    Tenho todos os dados mikrotik e ubnt ja gerado

    monitoro toda nossa infra com Zabbix

    Clique na imagem para uma versão maior

Nome:	         mapa.jpg
Visualizações:	3787
Tamanho: 	41,0 KB
ID:      	50034 Clique na imagem para uma versão maior

Nome:	         trafego.jpg
Visualizações:	1752
Tamanho: 	106,4 KB
ID:      	50035 Clique na imagem para uma versão maior

Nome:	         wlan.jpg
Visualizações:	2039
Tamanho: 	78,9 KB
ID:      	50036

  6. #6

    Padrão Re: Amigos alguém aqui monitora trafego Mikrotik com Zabbix?

    Citação Postado originalmente por Acronimo Ver Post
    Tenho todos os dados mikrotik e ubnt ja gerado

    monitoro toda nossa infra com Zabbix

    Clique na imagem para uma versão maior

Nome:	         mapa.jpg
Visualizações:	3787
Tamanho: 	41,0 KB
ID:      	50034 Clique na imagem para uma versão maior

Nome:	         trafego.jpg
Visualizações:	1752
Tamanho: 	106,4 KB
ID:      	50035 Clique na imagem para uma versão maior

Nome:	         wlan.jpg
Visualizações:	2039
Tamanho: 	78,9 KB
ID:      	50036
    Olá amigo.
    vc poderia me ajudar a entender melhor o zabbix e como faço para puxar as minhas repetidora para o zabbix monitorar?.
    ja tentei de varias forma ja li varios tutoriais mas não estou conseguindo, minha rede esta em bridge e uso pppoe.

    desde já agradeço!. =D

  7. #7
    SUPORTE E CONSULTORIA Avatar de Acronimo
    Ingresso
    Oct 2008
    Localização
    Rio de Janeiro - RJ
    Posts
    2.106
    Posts de Blog
    1

    Padrão Re: Amigos alguém aqui monitora trafego Mikrotik com Zabbix?

    @Guilhermealonso1 vc pode tentar fazer pelo discovery (tem tuto na net) ou montar os templates para isso, eu mesmo montei cada template que preciso monitorar ou seja todos mikrotik, todos ubnt, alem de cisco, banco de baterias, etc

  8. #8

    Padrão Re: Amigos alguém aqui monitora trafego Mikrotik com Zabbix?

    Citação Postado originalmente por Acronimo Ver Post
    @Guilhermealonso1 vc pode tentar fazer pelo discovery (tem tuto na net) ou montar os templates para isso, eu mesmo montei cada template que preciso monitorar ou seja todos mikrotik, todos ubnt, alem de cisco, banco de baterias, etc
    Boa tarde amigo olha eu entendi mas ja fiz e não consegui interagir o meu MK com o zabbix. =/
    eu não consegui entender até agora como que funciona o zabbix se vc poder me dar mais detalhes de como eu poderia estar fazendo isso eu seria extremamente grato.
    eu usava o thedude da MIKROTIK mas quando vi o zabbix eu achei ele bem melhor e com mais funções só não imaginava que seria tão complexo pelo menos para mim. =s o thedude eu mando fazer o descovery e ele automáticamente sozinho ja acha as minhas torres e etc...

    OBS: o zabbix é totalmente free? ou tem algo que se eu quiser fazer com ele eu tenho que pagar?

    desde já agradeço e fico no aguardo!

  9. #9
    SUPORTE E CONSULTORIA Avatar de Acronimo
    Ingresso
    Oct 2008
    Localização
    Rio de Janeiro - RJ
    Posts
    2.106
    Posts de Blog
    1

    Padrão Re: Amigos alguém aqui monitora trafego Mikrotik com Zabbix?

    o zabbix é free ele é de codigo aberto pode alterar o que desejar desde que mantenha o GPL, no video eu explico como vc pode fazer a interação basica e tb disponibilizei um template da rb 750 para bancada

    o zabbix vc paga a consultoria de algum consultor oficial ou não, o sistema é free,



  10. #10

    Padrão Re: Amigos alguém aqui monitora trafego Mikrotik com Zabbix?

    Usava o Zabbix porem tive muitos problemas com espaço armazenado no banco de dados, parti para o Cacti no qual estou no momento.
    Minha dúvida é, como você citou acima você cria um template do modelo da placa que irá usar. Eu também fazia isto, porem em caso de adição de uma nova interface, VLAN por exemplo ou um PPPoE, a OID de leitura não está pré configurada no template, isso gerou transtornos na questão de manutenção e gerência. EX. RB750 queimou, precisei trocar por RB750 nova, mesmo modelo, a OID de uma VLAN cadastrada no sistema fazia leitura de outra e assim foi indo até o ponto em que desisti do sistema, sistema no qual tenho saudades pois adorava a forma de monitoramento que ele tinha, as telas que voce passou acima me lembram bem dele. Um detalhe que passo é que segui tutos antigos, então posso ter cometidos muitos erros ou mesmo poderia estar usando uma versão mais antiga que foi corrigida.
    Enquanto criava os templates notei que: Quando você adiciona uma nova interface no MK ele cria uma OID sequencial, e assim em caso de mais uma e outras. Então tinha que ter um template padrão e criar os adicionais em cada local conforme a necessidade.
    Isso teve alterações nas novas versões ou ainda é assim?

  11. #11
    SUPORTE E CONSULTORIA Avatar de Acronimo
    Ingresso
    Oct 2008
    Localização
    Rio de Janeiro - RJ
    Posts
    2.106
    Posts de Blog
    1

    Padrão Re: Amigos alguém aqui monitora trafego Mikrotik com Zabbix?

    Se vc manipular os macros, não terá problemas, no caso vc pode pode usar template geral de 750, no caso de vlan, sim, vc edita o ultimo numero do oid

  12. #12

    Padrão Re: Amigos alguém aqui monitora trafego Mikrotik com Zabbix?

    Boa noite !
    Sou novo com zabbix.
    Eu configurei o mikrotik com snmp v2. Fiz o teste com o comando snmpwalk -v1 -c "comunidade" "IP_do_host"
    E ele traz todas as respostas.
    No zabbix criei o host. Acrescentei a comunidade em Macro {$SMNP_COMMUNITY}Tudo aparentemente normal.

    Mas na tela do Zabbix está dando Timeout while connecting to

    Se alguém puder me dar uma luz, ou me indicar um template para mikrotik agradeço.Até tentei usar esse template do 750, mas não importa, dá erro no final "

    • Não foi possível encontrar o item "routeros_versao" em "Template_Geral_Mikrotik". Ele é utilizado pela trigger "Versão 3.X"."

  13. #13
    SUPORTE E CONSULTORIA Avatar de Acronimo
    Ingresso
    Oct 2008
    Localização
    Rio de Janeiro - RJ
    Posts
    2.106
    Posts de Blog
    1

    Padrão Re: Amigos alguém aqui monitora trafego Mikrotik com Zabbix?

    @rubensvital o template que postei no video, é para zabbix 2.0.x com certeza vc ta tentando colocar no 2.2.x


    por isso da erro

  14. #14

    Padrão Re: Amigos alguém aqui monitora trafego Mikrotik com Zabbix?

    É isto mesmo.

    Tá complicado, não consigo monitor este mikrotik, no Cacti funcionou, mas a configuração é bem mais fácil.
    Mudei no mikrotik para snmp v2, mas dá erro de timeout no zabbix.

  15. #15

    Padrão Re: Amigos alguém aqui monitora trafego Mikrotik com Zabbix?

    Criei um servidor novo, com zabbix 2.0.x e deu o mesmo erro Acronimo
    "routeros_versao" em "Template_Geral_Mikrotik"

    Tem como monitor um mikrotik só com os templates padrões?

  16. #16
    SUPORTE E CONSULTORIA Avatar de Acronimo
    Ingresso
    Oct 2008
    Localização
    Rio de Janeiro - RJ
    Posts
    2.106
    Posts de Blog
    1

    Padrão Re: Amigos alguém aqui monitora trafego Mikrotik com Zabbix?

    nao pois o OID de algumas rbs mudam, zabbix é complicado mesmo, o que recomendo é um treinamento, ou comprar o livro zabbix de A a Zabbix, ou uma consultoria

  17. #17

    Padrão Re: Amigos alguém aqui monitora trafego Mikrotik com Zabbix?

    Já consegui resolver com este template https://docs.google.com/file/d/0B8bE...Jhb2RKZTg/edit

    Salvou minha vida.

  18. #18

    Padrão

    Citação Postado originalmente por Acronimo Ver Post
    Tenho todos os dados mikrotik e ubnt ja gerado

    monitoro toda nossa infra com Zabbix

    Clique na imagem para uma versão maior

Nome:	         mapa.jpg
Visualizações:	3787
Tamanho: 	41,0 KB
ID:      	50034 Clique na imagem para uma versão maior

Nome:	         trafego.jpg
Visualizações:	1752
Tamanho: 	106,4 KB
ID:      	50035 Clique na imagem para uma versão maior

Nome:	         wlan.jpg
Visualizações:	2039
Tamanho: 	78,9 KB
ID:      	50036
    Bom dia Acronimo, Pode informar como fez para conseguir ver o tráfego no mapa?

  19. #19

    Padrão

    Citação Postado originalmente por Acronimo Ver Post
    Tenho todos os dados mikrotik e ubnt ja gerado

    monitoro toda nossa infra com Zabbix

    Clique na imagem para uma versão maior

Nome:	         mapa.jpg
Visualizações:	3787
Tamanho: 	41,0 KB
ID:      	50034 Clique na imagem para uma versão maior

Nome:	         trafego.jpg
Visualizações:	1752
Tamanho: 	106,4 KB
ID:      	50035 Clique na imagem para uma versão maior

Nome:	         wlan.jpg
Visualizações:	2039
Tamanho: 	78,9 KB
ID:      	50036
    Irmão, não consigo nem por reza colocar o tráfego. Pode ajudar? Mapa vivo ok, mas colocar quanto andas a banda como vc fez não vai. em "lebel" {SPEEDTEST:net.if.in(ether10).last(0)} mas quando não da unknow fica simplesmente a linha. Clique na imagem para uma versão maior

Nome:	         teste.jpg
Visualizações:	400
Tamanho: 	31,3 KB
ID:      	68681

  20. #20

    Padrão Re: Amigos alguém aqui monitora trafego Mikrotik com Zabbix?

    Irmão, eu quebrei cabaça tb com as Oids, mas resolvi baixando o template das rbs... funciona perfeito. Só não consegui exibir trafego no map linkando os dispositivos como no antigo dude.

    Template Mikrotik RB750-RB1100 "https://share.zabbix.com/network_devices/mikrotik"

    Clique na imagem para uma versão maior

Nome:	         teste.jpg
Visualizações:	443
Tamanho: 	31,3 KB
ID:      	68687