Página 2 de 2 PrimeiroPrimeiro 12
+ Responder ao Tópico



  1. #21

    Padrão Re: Qual o jeito mais atual para configurar dns no mikrotik, só achei topico com mais de 2 anos

    O unbound usa o bind, pra dns, pra resolver os hosts. Sendo assim o unbound faz um cache.
    É oque é falado no video, q tem la no youtube! É claro que melhora bastante sua rede, usando o unbound! Isso não da pra menti! Eu uso aqui a mais de 1 ano, quase 2!
    E o dns q eu coloco na RB, é só o ip do mk auth. Nenhum outro!

  2. #22

    Padrão Re: Qual o jeito mais atual para configurar dns no mikrotik, só achei topico com mais de 2 anos

    Citação Postado originalmente por muttley Ver Post
    O unbound usa o bind, pra dns, pra resolver os hosts. Sendo assim o unbound faz um cache.
    É oque é falado no video, q tem la no youtube! É claro que melhora bastante sua rede, usando o unbound! Isso não da pra menti! Eu uso aqui a mais de 1 ano, quase 2!
    E o dns q eu coloco na RB, é só o ip do mk auth. Nenhum outro!

    Na minha RB la em DNS CACHE não aparece nada, nao faz cache nenhum é normal isso ???? fora as configurações do video la que eu fiz tudo tem mais algo para acrescentar, algum redirecionamento no mikrotik ????

  3. #23

    Padrão Re: Qual o jeito mais atual para configurar dns no mikrotik, só achei topico com mais de 2 anos

    E aproveitando tem como usar aquele dns reverso ??? como ???? Creio que está ajudando não somente eu mais outras pessoas se deparam com essas questões

  4. #24

    Padrão Re: Qual o jeito mais atual para configurar dns no mikrotik, só achei topico com mais de 2 anos

    O Unbound faz reverso sim, mas o FreeBRS (ele é basicamente um FreeBSD com Unbound e algumas funcionalidades criado pela BrByte) implementa isso de maneira fácil (mais fácil que ele só o BIND).

    Mas, você precisa entender que para ter sua zona reversa você precisa ter autoridade sobre um domínio e também sobre um bloco de IP.

  5. #25

    Padrão Re: Qual o jeito mais atual para configurar dns no mikrotik, só achei topico com mais de 2 anos

    Acho melhor o pessoal aqui parar de reclamar que não entende o que se fala e começar a estudar... Os caras confundem servidor de DNS com qualidade link, puts, eu nem acredito que li isso, não dá nem pra dizer que é amador, é uma questão de lógica, como ter um provedor que, basicamente, é rede pura, se não entende bosta nenhuma de rede? Acho melhor tentar saber se tem "arrumação intracromossomial específica" antes de querer trabalhar nesse ramo! Sorte que para ser médico precisa de CRM, mas eu acho que tem gente aí abrindo pessoas nos fundos da casa!

    O que é DNS?
    https://www.google.com.br/amp/s/www....at-is-dns/amp/

  6. #26

    Padrão Re: Qual o jeito mais atual para configurar dns no mikrotik, só achei topico com mais de 2 anos

    Citação Postado originalmente por andrecarlim Ver Post
    Acho melhor o pessoal aqui parar de reclamar que não entende o que se fala e começar a estudar... Os caras confundem servidor de DNS com qualidade link, puts, eu nem acredito que li isso, não dá nem pra dizer que é amador, é uma questão de lógica, como ter um provedor que, basicamente, é rede pura, se não entende bosta nenhuma de rede? Acho melhor tentar saber se tem "arrumação intracromossomial específica" antes de querer trabalhar nesse ramo! Sorte que para ser médico precisa de CRM, mas eu acho que tem gente aí abrindo pessoas nos fundos da casa!

    O que é DNS?
    https://www.google.com.br/amp/s/www....at-is-dns/amp/

    Cara, tu não gostou da maneira que me expressei, foi uma forma de pedir para me simplicar mais ainda, eu estudo o que n ão sei, mais acho que esse forum poderia me ajudar um pouco e me ajudou, os caras foram muito atenciosos e ontem mesmo rapidinho rodei meu servidor DNS, enfim, eu sei que não vai melhorar no meu ping ou qualidade do meu link que não tem nada a ver, minha curiosidade foi em por que a latencia do facebook.com subiu quando coloquei meu DNS, mais enfim vc não vai ajudar em nada e ainda veio para criticar, você paga minhas contas ? toca minha empresa ? é minha nega ?
    então eu dispenso seus comentarios, tira o rei da barriga e seja mais humilde para falar com pessoas que voce nao conhece e não tem liberdade nenhuma ok .... obrigado a todos que compartilharam seu conhecimento e de alguma forma tentaram me ajuda e ajuda outras pessoas que não tem conhecimento sobre servidores DNS proprio,


    valeu

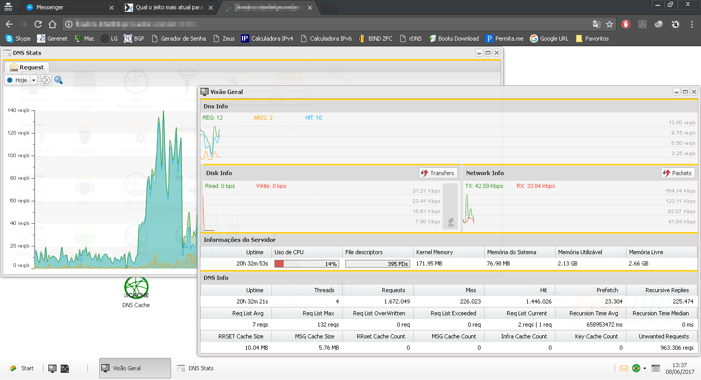
  7. #27

    Padrão Qual o jeito mais atual para configurar dns no mikrotik, só achei topico com mais de 2 anos

    Hoje fui testar o FreeBRS como DNS autoritativo e reverso e o resultado ainda não foi satisfatório, problemas encontrados:

    - O servidor DNS não consegue obter autoridade sobre a zona designada
    - O servidor começa a ficar extremamente lento quando cria todos os records PTR, A e AAAA necessários
    - Não há implementação do tipo $GENERATE (presente no BIND), há um recurso de gerar, mas ele gera todos os PTR individualmente, dessa forma dificulta a manipulação da zona e também deixa o servidor extremamente lento.

    Mantive ele somente para DNS recursivo, que até o momento está atendendo bem, conforme o print abaixo:

    Clique na imagem para uma versão maior

Nome:	         DNS1.png
Visualizações:	189
Tamanho: 	135,2 KB
ID:      	67126

    Para autoritativo e reverso ainda volto no bom e velho BIND, que está me atendendo bem com apenas 1GB de RAM e 8GB de HD.

    Clique na imagem para uma versão maior

Nome:	         DNS2.png
Visualizações:	185
Tamanho: 	24,1 KB
ID:      	67127

  8. #28

    Padrão Re: Qual o jeito mais atual para configurar dns no mikrotik, só achei topico com mais de 2 anos

    Com o BIND, tem provedor que atendo que tem mais de 20k clientes simultâneos, sendo atendidos por um simples core i3 com 4g de ram, sem usar mais de 15% da CPU! Não troco por mais nada.

  9. #29

    Padrão Re: Qual o jeito mais atual para configurar dns no mikrotik, só achei topico com mais de 2 anos

    Depois de uma semana sofrendo com o FreeBRS, decidi desativar o mesmo.

    Após 24h de uptime ele para de responder as solicitações de DNS, só volta com reboot. Como o pessoal da BrByte tá pouco se lixando pra esse sistema, abandonei de vez.

    Se o suporte do ControllR e do SpeedR for igual ao do FreeBRS, eu tenho até medo.